Quickstart
Integration Features
Dashboards
Alerts
Documentation
dashboards
New Relic Monitoring for SAP® Solutions quickstart contains 7 dashboards. These interactive visualizations let you easily explore your data, understand context, and resolve problems faster.
Show MoreShow Less
SAP Data Collection Monitoring
See all
SAP Dashboards
See all
SAP Data Ingestion Estimate
See all
SAP Cockpit
See all
SAP Dashboards 3.2
See all
SAP-ST03N
See all
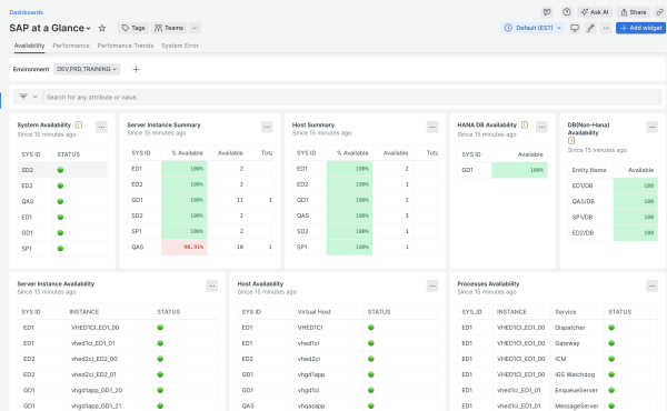
SAP at a Glance
See all
alerts
New Relic Monitoring for SAP® Solutions observability quickstart contains 17 alerts. These alerts detect changes in key performance metrics. Integrate these alerts with your favorite tools (like Slack, PagerDuty, etc.) and New Relic will let you know when something needs your attention.
Show MoreShow Less
1. Background Job Failed
Job failed. Check log for error messages.
2. IDOC Errors over Threshold
IDOC errors over the threshold. Check the IDOC processing status.
3. Transaction is running slow
Transaction is running slower than usual.
4. Database is not available
Database is not able to serve all requests. This might be a result of not enough resources on DB server or some transactions used up all the resources. The loss of signal alert may indicate the database is down.
5. Database Space Usage too High
Database space usage exceeds the designated threshold. You may want to allocate more space for database or clean up unused data to free up space.
6. Background Job waiting too long to start
Background job is waiting longer than usual to start.
7. Slow Responding HTTP Destination
HTTP Destination response slower than usual.
8. Background Job Runing too slow
Background job is running slower than usual.
9. Host Memory Usage too High
Consider increasing host memory or scale out deploying more hosts. Also look for processes that use a lot of memory.
10. Dialog Response over Threshold
Dialog response time over threshold suggests slow system performance. If the signal is lost, it may indicate the system/instance is not available.
11. Too many errors in the System
Number of errors are higher than usual.
12. CPU Usage Too High
Identify processes that heavily consumes CPU resources and investigate. Consider allocate more resources if no specific problematic process can be identified.
13. Slow Responding RFC Destination
RFC Destination responses slower than usual.
14. Not Enough App Server Instance Free Work Process
The Work Process resource usage is high. Check if there are run away processes or consider increasing system resources and Work Process numbers allowed.
15. RFC Queues in Error
Check logs to see why RFC queues are in error status.
16. Slow IDOC Processing Time
IDOC processing time longer than usual.
17. Application Server Instance Memory Usage Over Threshold
SAP Instance memory usage is high. Check run away processes or consider increasing memory for the SAP instance.
documentation
New Relic Monitoring for SAP® Solutions observability quickstart contains 1 documentation reference. This is how you'll get your data into New Relic.
Show MoreShow Less