/ 
HAProxy

HAProxy

New Relic's instant observability quickstart provides alerts, multiple instance monitoring, and dashboards to detect the health and availability of servers to resolve issues before impacting end-users.

Quickstart
Integration Features

dashboards
HAProxy quickstart contains 1 dashboard. These interactive visualizations let you easily explore your data, understand context, and resolve problems faster.
Show MoreShow Less

Complete quickstart for HAProxy monitoring

HAProxy monitoring helps maintain system performance and provides the visibility you need to identify and resolve the cause of errors and latency. When you monitor HAProxy in real-time, you can see the entire service topology of your data pipeline and applications in an HAProxy dashboard.

Keep track of TCP and HTTP-based applications powered by the highly available and stable TCP/HTTP load-balancing software and proxy solution.

New Relic HAProxy quickstart highlights

New Relic's HAProxy monitoring agent tracks server capacity to ensure that it can handle all concurrent sessions. You can efficiently manage your resources and run applications optimally by keeping an eye on real-time HAProxy status and statistics.

New Relic's HAProxy monitoring quickstart has the following out-of-the-box features so you can monitor your frontend/server inventory and the health/availability of your backend servers:

  • Alerts (latency and errors)
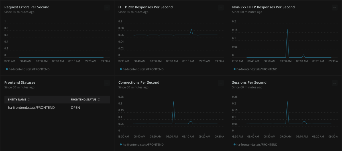
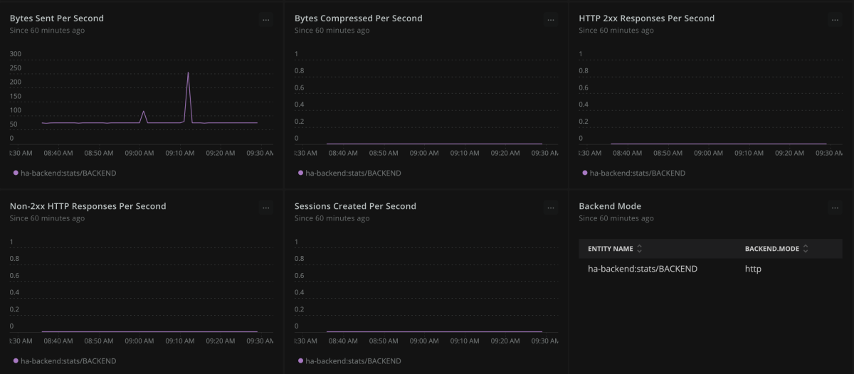
  • Dashboards (bytes sent and received per second, frontend statuses, request errors per second, sessions per second, and active servers - same dashboards for both front and backend)

New Relic - The complete HAProxy dashboard tool

New Relic's instant observability quickstart provides a complete view of server health, capacity, and potential latency issues in a single HAProxy dashboard. Track frontend request rates in real-time, gauge the peaks and the drops, and better manage traffic spikes. Get a comprehensive view of the entire infrastructure to remediate errors before impact on user experiences by correlating frontend and backend metrics.

How to use this quickstart

  • Sign Up for a free New Relic account or Log In to your existing account.
  • Click the install button.
  • Install the quickstart to get started or improve how you monitor your environment. They're filled with pre-built resources like dashboards, instrumentation, and alerts.
Authors
New Relic
Jakub Kotkowiak
Support
BUILT BY NEW RELIC
Need help? Visit our Support Center or check out our community forum, the Explorers Hub.
Collaborate on this quickstart

Get started today for free.

New Relic Now Discover the latest features and capabilities shaping observability and driving growth.
Watch On Demand