Quickstart
        Integration Features
      
    
            Dashboards
          
                  
            Alerts
          
                  
            Documentation
          
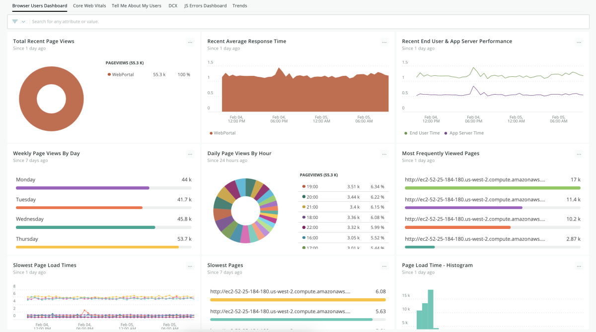
              dashboards
  Browser examples quickstart contains 4 dashboards. These interactive visualizations let you easily explore your data, understand context, and resolve problems faster.
    
      Show MoreShow Less
      
    
    Browser Overview
      
      
    See all
    
  
JavaScript Errors
      
      
    See all
    
  
Browser Pages Dashboard
      
      
    See all
    
  
Browser Traffic Analysis
      
      
    See all
    
  
alerts
  Browser examples observability quickstart contains 7 alerts. These alerts detect changes in key performance metrics. Integrate these alerts with your favorite tools (like Slack, PagerDuty, etc.) and New Relic will let you know when something needs your attention.
    
      Show MoreShow Less
      
    
    1. Pageload times (seconds)
                    This baseline alert condition evaluates pageload time deviations.
  
                2. Largest Contentful Paint (75 percentile) (seconds)
                    This baseline alert condition evaluates LCP deviations.
  
                3. Ajax Time to Settle Deviation
                    This baseline alert condition evaluates Ajax time to settle deviations.
  
                4. First Input Delay (75 percentile) (ms)
                    This baseline alert condition evaluates FID deviations.
  
                5. Ajax Response Codes (>= 300)
                    This baseline alert condition evaluates deviations in Ajax response codes over 299.
  
                6. Throughput
                    This baseline alert condition evaluates throughput deviations.
  
                7. Ajax Throughput
                    This baseline alert condition evaluates Ajax throughput deviations.
  
                documentation
  Browser examples observability quickstart contains 1 documentation reference. This is how you'll get your data into New Relic.
    
      Show MoreShow Less