/ 
CoreDNS (Prometheus)

CoreDNS (Prometheus)

Easily install a curated dashboard and alerts to monitor the health of your CoreDNS instances. This quickstart was built and tested based on CoreDNS metrics sent to New Relic through remote write configurations with Prometheus Agent or Prometheus Server.

Quickstart
Integration Features

dashboards
CoreDNS (Prometheus) quickstart contains 1 dashboard. These interactive visualizations let you easily explore your data, understand context, and resolve problems faster.
Show MoreShow Less

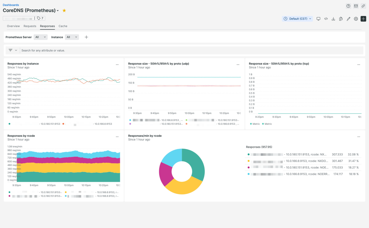
The CoreDNS quickstart includes a dashboard and set of alerts that provides a holistic view of the CoreDNS instances in your environment. Information contained in the dasshboard includes CoreDNS versions, status, request/response times, and cache statistics. This quickstart was built and tested based on CoreDNS metrics sent to New Relic through remote write configurations with Prometheus Agent or Prometheus Server.

How to use this quickstart

  • Sign Up for a free New Relic account or Log In to your existing account.
  • Click the install button.
  • Install the quickstart to get started or improve how you monitor your environment. They're filled with pre-built resources like dashboards, instrumentation, and alerts.
Authors
New Relic
Brad Schmitt
Raga Potti
Support
BUILT BY VERIFIED
Need help? Visit our Support Center or check out our community forum, the Explorers Hub.
Collaborate on this quickstart

Get started today for free.

New Relic Now Discover the latest features and capabilities shaping observability and driving growth.
Watch On Demand