Quickstart
        Integration Features
      
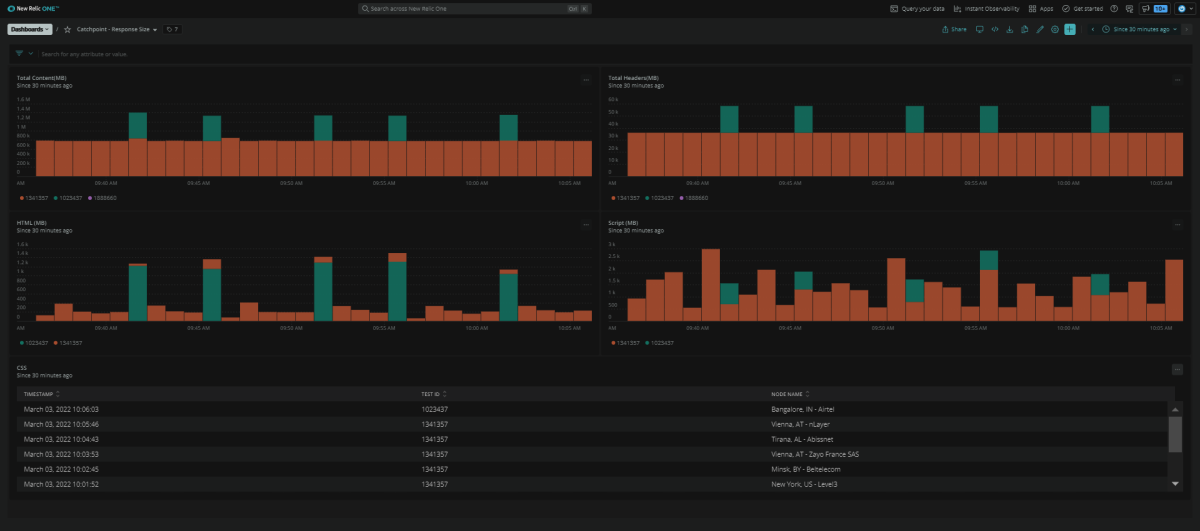
    dashboards
  Catchpoint quickstart contains 4 dashboards. These interactive visualizations let you easily explore your data, understand context, and resolve problems faster.
    
      Show MoreShow Less
      
    
    
   
    