/ 
Google Cloud Spanner (OTel monitoring)

Google Cloud Spanner (OTel monitoring)

Leverage OTel to monitor GCP Cloud Spanner

Quickstart
Integration Features

dashboards
Google Cloud Spanner (OTel monitoring) quickstart contains 1 dashboard. These interactive visualizations let you easily explore your data, understand context, and resolve problems faster.
Show MoreShow Less

What is Google Cloud Spanner?

Google Cloud Spanner is a Globally-distributed relational database service built for the cloud. Add schemas, write and modify data, and run queries.

How it works

This quickstart works by using the Prometheus OTel exporter to send Spanner metrics to New Relic.

Get started!

The metric data available with this quickstart pairs alongside the infrastructure monitoring quickstart for full stack observability on your cloud spanner intance. This integration focuses on Query metrics, Transaction metrics, and other DB monitoring metrics, while the infra integration focuses on monitoring the infrastructure.

About this quickstart

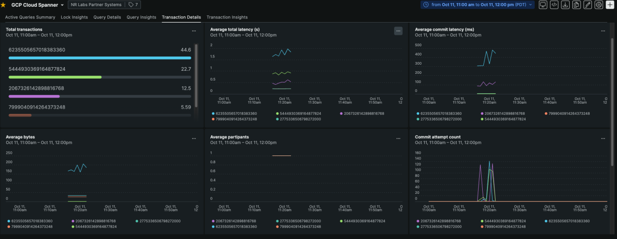
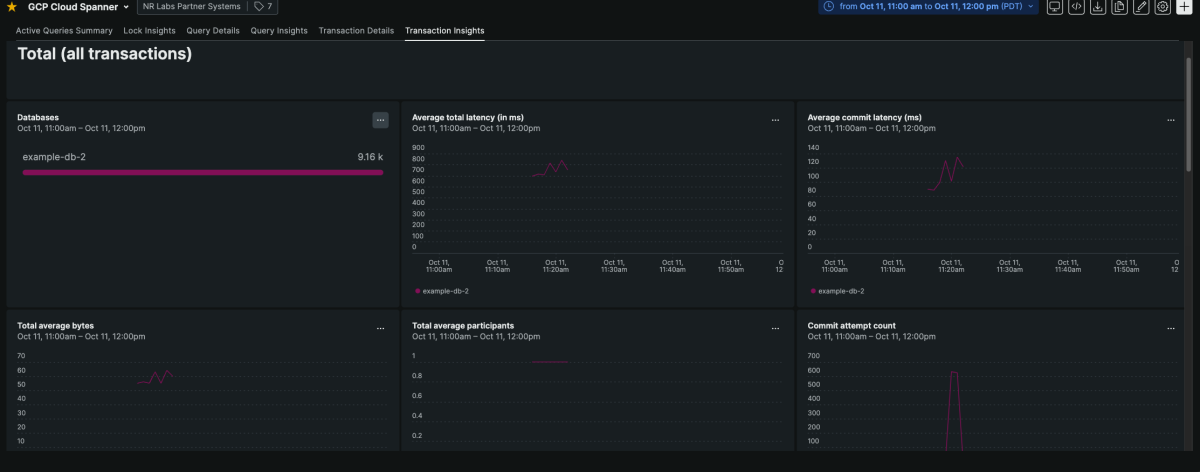
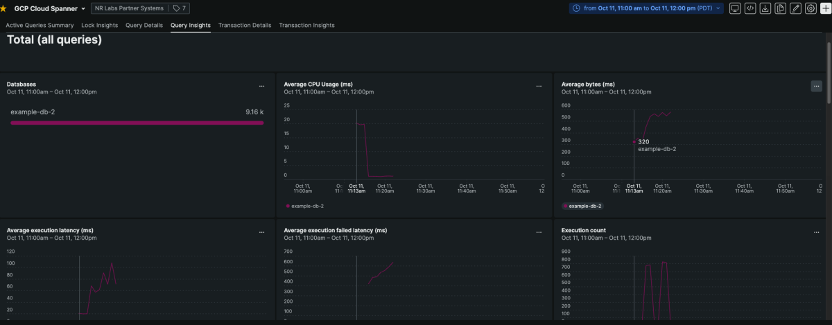
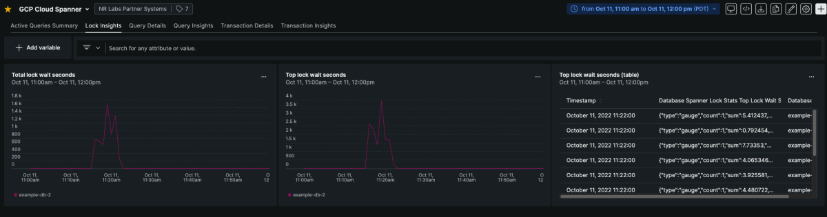
This integration gives you visibility into key metrics on your Spanner isntance. The metrics included give you deep insights into your Reads, queries, and transactions occuring in your cloud spanner instance.

Key Tips for using this quickstart

  • The dashboard included in this quickstart works by using finding instrumentation.source = gcpspanner. If you want to use this without changing the queries, be sure to use this as the name to identify the data source from the prometheus link.
  • You can add key identifying variables like project, instance, and database to your dashboard by selecting the Add variable option at the top of the dashboard

How to use this quickstart

  • Sign Up for a free New Relic account or Log In to your existing account.
  • Click the install button.
  • Install the quickstart to get started or improve how you monitor your environment. They're filled with pre-built resources like dashboards, instrumentation, and alerts.
Authors
New Relic
Support
BUILT BY VERIFIED
Need help? Visit our Support Center or check out our community forum, the Explorers Hub.
Collaborate on this quickstart

Get started today for free.

New Relic Now Discover the latest features and capabilities shaping observability and driving growth.
Watch On Demand