/ 
RabbitMQ (OpenTelemetry)

RabbitMQ (OpenTelemetry)

Gain immediate, centralized oversight of your message broker nodes and queues. This quickstart delivers a comprehensive observability suite that transforms raw telemetry into actionable insights.

Quickstart
Integration Features

dashboards
RabbitMQ (OpenTelemetry) quickstart contains 1 dashboard. These interactive visualizations let you easily explore your data, understand context, and resolve problems faster.
Show MoreShow Less

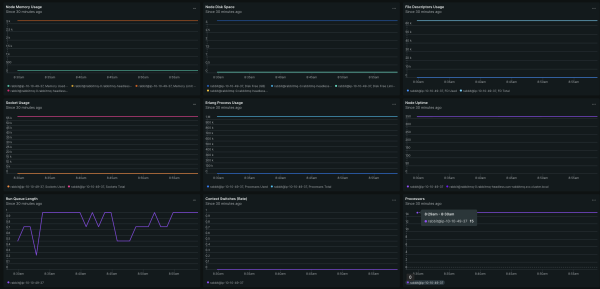
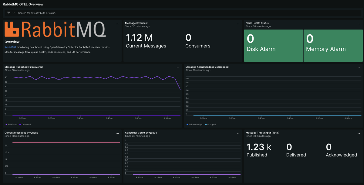
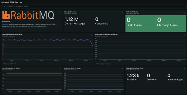
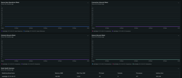
This quickstart includes dashboards and alerts for popular signals regarding RabbitMQ node health, message flow, and queue performance. Monitoring RabbitMQ is essential for maintaining message broker health and preventing bottlenecks in your distributed applications. The RabbitMQ for OpenTelemetry quickstart provides deep visibility into your messaging infrastructure to ensure optimal performance and reliability across your entire stack.

How to use this quickstart

  • Sign Up for a free New Relic account or Log In to your existing account.
  • Click the install button.
  • Install the quickstart to get started or improve how you monitor your environment. They're filled with pre-built resources like dashboards, instrumentation, and alerts.
Authors
New Relic
Support
BUILT BY NEW RELIC
Need help? Visit our Support Center or check out our community forum, the Explorers Hub.
Collaborate on this quickstart

Get started today for free

New Relic Advance Build smarter automations with Intelligent Observability
Save your seat.