/ 
Elasticsearch (OpenTelemetry)

Elasticsearch (OpenTelemetry)

Gain immediate, centralized oversight of your search clusters. This quickstart delivers a comprehensive observability suite that transforms raw telemetry into actionable insights.

Quickstart
Integration Features

dashboards
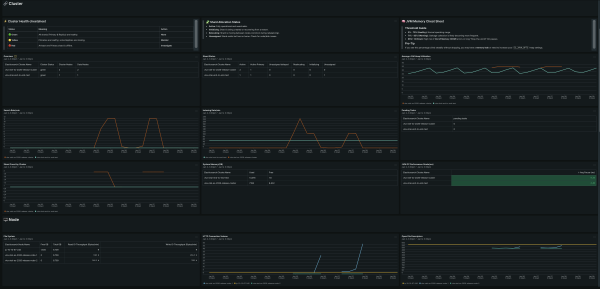
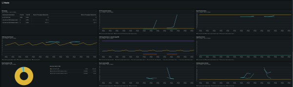
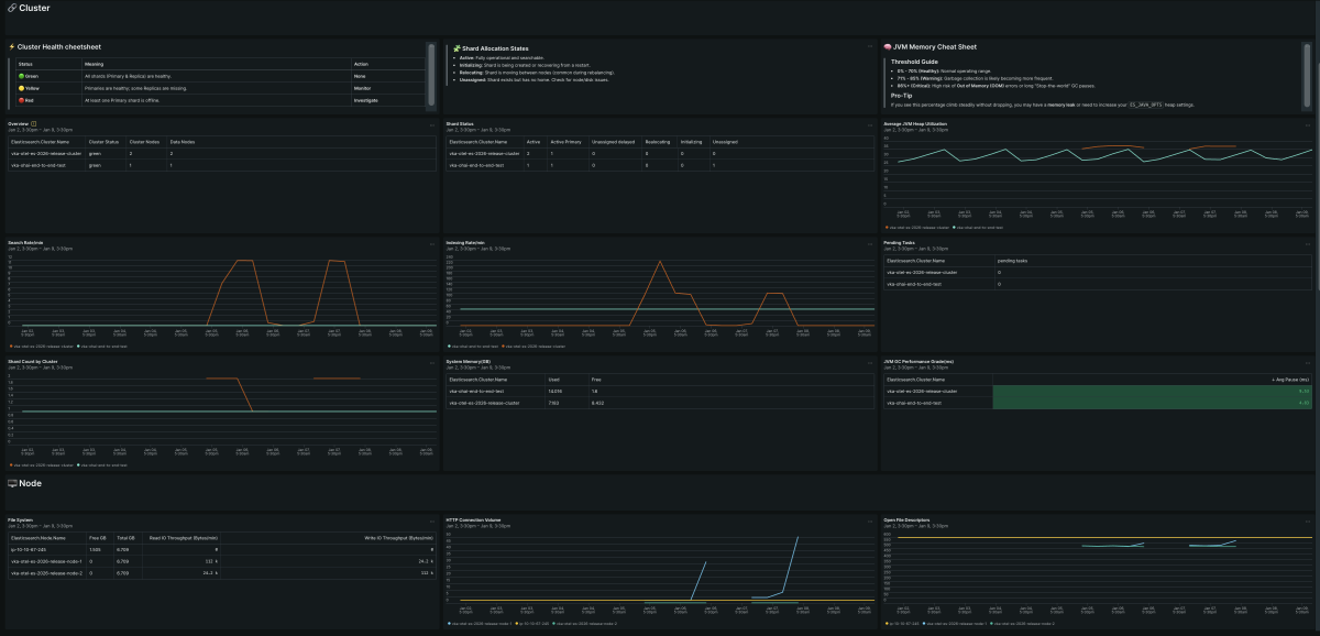
Elasticsearch (OpenTelemetry) quickstart contains 1 dashboard. These interactive visualizations let you easily explore your data, understand context, and resolve problems faster.
Show MoreShow Less

This quickstart includes dashboards and alerts for popular signals regarding Elasticsearch cluster health and performance. Monitoring Elasticsearch is essential for maintaining cluster health and preventing latency in your data-driven applications. The Elasticsearch for OpenTelemetry quickstart provides deep visibility into your search infrastructure to ensure optimal performance and uptime across your entire stack.

How to use this quickstart

  • Sign Up for a free New Relic account or Log In to your existing account.
  • Click the install button.
  • Install the quickstart to get started or improve how you monitor your environment. They're filled with pre-built resources like dashboards, instrumentation, and alerts.
Authors
New Relic
Support
BUILT BY NEW RELIC
Need help? Visit our Support Center or check out our community forum, the Explorers Hub.
Collaborate on this quickstart

Get started today for free

New Relic Advance Build smarter automations with Intelligent Observability
Save your seat.