WHAT IS FEDERATED LOGS ?

Query logs data where it rests

Image
Graph Icon
Instant access without ingestion

Search logs directly at their source, saving costs and eliminating the need for manual toil

Image
Visibility Icon
See everything. Move nothing.

Overlay federated log results with active telemetry to achieve a complete, in-context view

Image
Optimization Icon
Optimize data operations

Free up platform engineers from manual data management to focus on high-value tasks

Image
Blue Icon
Data residency by design

Access full logs insights while keeping sensitive logs compliant

Diagram showing the Pipeline Control Gateway connecting local S3 buckets to the New Relic platform without data transfer.
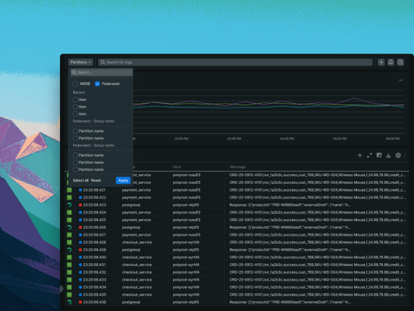
ACCELERATE MTTR

Instant context across your entire log estate

  • Query logs at their source to gain granular insights instantly, streamlining operations 
  • Troubleshoot in one click. Correlate S3 logs side-by-side with active telemetry 
  • Access historical logs instantly in the New Relic UI with zero operational overhead
ELIMINATE OPERATIONAL TOIL

Instant context across all log data

  • Eliminates re-ingestion delays, freeing platform engineers from manual data management
  • Break down data silos across all storage tiers, boosting efficiency and minimizing downtime
  • Gain actionable insights from chaotic datasets with Pipeline Control Gateway for log normalization on the fly 
DATA RESIDENCY BY DESIGN

Global access, local compliance

  • Keep sensitive logs in compliant buckets, ensuring raw data never crosses borders while maintaining full auditability
  • Process and query logs where they're stored, keeping data local by only transmitting query results  
  • Stop creating data silos and standardize observability globally without compromising local data sovereignty

Get started today for free

New Relic Advance Build smarter automations with Intelligent Observability
Save your seat.