OpenTelemetry has become the standard for instrumenting modern systems—but “standard” doesn’t always mean “simple.” As engineering teams adopt OpenTelemetry (OTel) to avoid proprietary lock-in, they may encounter new friction: fragmented agent strategies, DIY infrastructure mapping, and the operational risk of collector blind spots that appear at exactly the wrong time.
At New Relic Advance on February 24, 2026, we’re doubling down on our First-Class OpenTelemetry commitment—so you can break free from proprietary agents and ingest data from any framework or language instantly. That promise is about more than ingest: it’s about making open instrumentation feel turnkey, reliable, and ready for enterprise scale inside New Relic.
Today, we’re announcing the availability of three February releases that strengthen that First-Class OpenTelemetry experience end-to-end—from instrumenting applications, to monitoring infrastructure, to operating the collector pipelines that move your telemetry.
- Infra NRDOT (OTel): OTel-first infrastructure monitoring with a first-class New Relic infra experience
- hybrid Agents (OTel): OpenTelemetry API support built into New Relic agent ecosystem—so you can modernize without breaking existing workflows
- Collector Observability (OTel): A first-class experience to monitor and manage OpenTelemetry Collectors, so you can trust the pipeline, now in preview.
First-Class OpenTelemetry means open standards without the “observability tax”
Many teams want the flexibility of OpenTelemetry, but the adoption journey can create hidden costs:
- migrations that disrupt teams and tooling
- environments that force multiple instrumentation paths
- telemetry pipelines that become critical infrastructure—without visibility into their health
First-Class OpenTelemetry is our approach to removing those tradeoffs. These February releases focus on the most common areas where OTel adoption slows: agent strategy, infrastructure operationalization, and collector reliability.
A hybrid agent experience: adopt OpenTelemetry APIs without breaking what already works
OpenTelemetry shouldn’t force an all-or-nothing decision. Teams need a path to modernize at their own pace—without sacrificing the depth of their existing observability workflows.
With the hybrid agent experience, New Relic agents now support OpenTelemetry APIs for traces, metrics, and logs, while preserving the workflows teams rely on today.
What does this improve in your workflow
- Modernize incrementally: adopt OpenTelemetry APIs for new services while existing instrumentation continues to run.
- Keep confidence high: preserve continuity for dashboards, alerts, and operational playbooks while you modernize.
- Reduce rework: avoid “double instrumentation” and minimize migration friction across teams.
A hybrid agent approach means you can instrument with OpenTelemetry and still get the New Relic agent experience—so you don’t have to choose between open standards and proven workflows.
Infra NRDOT (OTel): OTel-first infrastructure monitoring that’s ready out of the box
Infrastructure is often where OpenTelemetry adoption feels hardest. Even when app teams standardize on OTel, infrastructure monitoring can remain split across different agents, data models, and dashboards—creating an avoidable gap between “app truth” and “infra truth.”
Infra NRDOT (OTel) is designed to close that gap. It delivers a first-class infrastructure monitoring experience using OpenTelemetry—with ready-to-use infrastructure entities and dashboards so teams don’t have to rebuild everything manually.
What does this improve in your workflow
- Less DIY operationalization: get infrastructure visibility that feels native in New Relic, without rebuilding dashboards and entity relationships from scratch.
- More predictable process telemetry: high-volume process metrics can be noisy; Infra NRDOT includes built-in controls so teams can keep signal quality high and noise (and cost) low.
- Faster time to value: bring infra and app telemetry under a consistent OpenTelemetry approach, without fragmenting tooling.
Infra NRDOT helps you adopt OpenTelemetry for infrastructure without losing the “it just works” experience you expect from New Relic Infrastructure Monitoring.
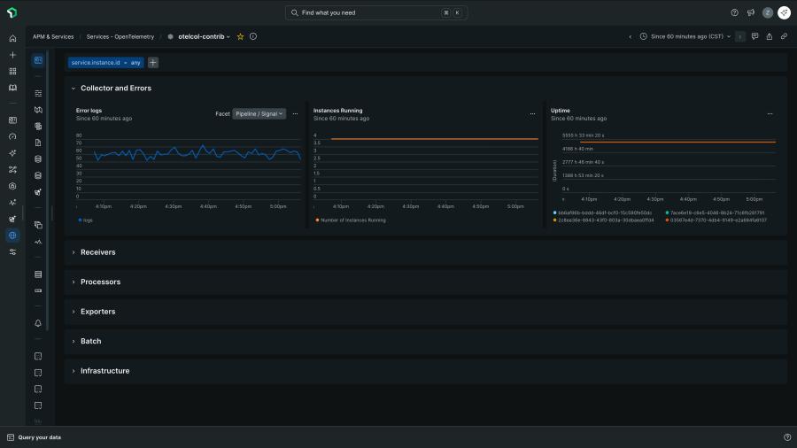
Collector Observability: make your OpenTelemetry pipeline observable—and trustworthy
As OpenTelemetry scales, the OTel Collector becomes mission-critical. It’s no longer “just plumbing”—it’s the system responsible for receiving, processing, and exporting telemetry across your estate.
That creates a new risk: silent failure. Pipelines can drop data, stall under backpressure, or crash under resource pressure—without clear visibility into what happened or why.
Collector Observability brings the collector into a first-class experience—so you can monitor the health of your pipeline the same way you monitor services.
What does this improve in your workflow
- Detect pipeline issues before they become blind spots: spot bottlenecks, throughput drops, and early warning signs.
- Reduce time spent debugging: quickly distinguish “instrumentation gaps” from “collector problems.”
- Operate collectors like a real system: track health, performance, and relationships across deployments.
Collector Observability turns the OpenTelemetry Collector from a black box into something you can measure, manage, and trust.
Get started with New Relic First-Class OpenTelemetry
Pick the starting point that matches what you’re deploying next.
Deploy an OpenTelemetry distribution for infrastructure: Infra NRDOT
Use this when: you want OpenTelemetry for infrastructure, but with richer New Relic context out of the box.
Do this: deploy Infra NRDOT and confirm infra entities + dashboards populate; tune process telemetry controls if you’re collecting high-volume process metrics.
Standardize application instrumentation using New Relic agents with hybrid agent support
Use this when: you want to instrument services with OpenTelemetry APIs without breaking existing New Relic agent workflows.
Do this: update to the latest supported New Relic APM agent, then instrument new services (or new frameworks) using OpenTelemetry APIs while existing instrumentation continues to work.
Operate and verify telemetry pipelines at scale: Collector Observability
Use this when: you’re running multiple collectors and need to detect drops, bottlenecks, or backpressure early.
Do this: enable Collector Observability and monitor pipeline throughput/queues and collector resource health (CPU/memory).
Quick validation checklist
- Verify you’re seeing expected infra entities/dashboards from NRDOT
- Confirm traces/metrics/logs flow from OTel-instrumented services
- Check collector pipeline health (throughput + queue/backpressure)
Next steps
Ready to put New Relic First-Class OpenTelemetry into practice?
- Explore First-Class OpenTelemetry
- Get started free
- Request a demo
- Join the Collector Observability preview here.
The views expressed on this blog are those of the author and do not necessarily reflect the views of New Relic. Any solutions offered by the author are environment-specific and not part of the commercial solutions or support offered by New Relic. Please join us exclusively at the Explorers Hub (discuss.newrelic.com) for questions and support related to this blog post. This blog may contain links to content on third-party sites. By providing such links, New Relic does not adopt, guarantee, approve or endorse the information, views or products available on such sites.