/ 
Amazon CloudWatch Application Signals

Amazon CloudWatch Application Signals

Use New Relic - Amazon CloudWatch Application Signals Integration to monitor your AWS hosted services.

Quickstart
Integration Features

dashboards
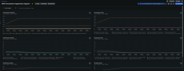
Amazon CloudWatch Application Signals quickstart contains 1 dashboard. These interactive visualizations let you easily explore your data, understand context, and resolve problems faster.
Show MoreShow Less

Monitor your Amazon CloudWatch Application Signals Metrics

With New Relic's Amazon CloudWatch Application Signals integration, you can monitor the performance of your services running on AWS.

Get started!

Check out the AWS documentation to learn more about monitoring with Application Signals.

About this integration

Set up AWS CloudWatch Application Signals to monitor services running in EKS, or EC2.

  • Visualize your top request count faceted by the operation or path
  • Keep track of any high latency based on operation or path
  • Analyze the top faults faceted by operation or path

How to use this quickstart

  • Sign Up for a free New Relic account or Log In to your existing account.
  • Click the install button.
  • Install the quickstart to get started or improve how you monitor your environment. They're filled with pre-built resources like dashboards, instrumentation, and alerts.
Authors
New Relic
Support
BUILT BY NEW RELIC
Need help? Visit our Support Center or check out our community forum, the Explorers Hub.
Collaborate on this quickstart

Get started today for free.

New Relic Now Discover the latest features and capabilities shaping observability and driving growth.
Watch On Demand