New Relic Invests in a Cleaner and More Engaging Platform
We are excited to announce a significant milestone in our commitment to evolving the New Relic platform. We know that the tools you use every day should not only be powerful but also intuitive and engaging. That is why we are continuing to invest deeply in the product experience, addressing visual debt to deliver a platform that feels friendlier and more efficient.
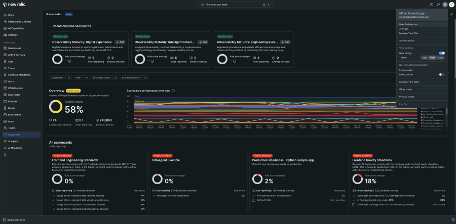
Switch to a fresh new experience
We infused our new designs with vibrant colors and a faster, more intuitive way to search and visualize your data. Quickly find and easily focus on the work that matters most.
The New UI
Experience a cleaner, cohesive interface designed for focus
About The New UI
The centerpiece of our modernization effort is a new redesigned UI that is more modern, cohesive, and minimalistic. It is easier to navigate due to a global search and provides easy access to key global actions, creating a faster, more intuitive path to find information.
This new UI not only offers a cleaner, more customizable experience but also builds the foundation for us to quickly adopt and scale upcoming New Relic enhancements.
Enhanced Data Visualizations
Make better decisions with vibrant colors, gradients, and smoother lines
About Data Visualizations
Data is the heart of New Relic, and we want to ensure your insights are immediate and actionable. We are introducing platform-wide data visualization improvements designed to enrich our visual offerings and avoid color collisions.
- Vibrant Color Palettes: We are introducing Consistent and Dynamic color palettes. The Consistent palette ensures visual consistency across the entire platform, while the Dynamic palette is tailored for specific data visualizations. These new, more vibrant colors are designed to improve data clarity and comprehension within our data visualizations.
- Gradients & Depth: New gradients add a feeling of depth and sophistication, making the interface feel modern and engaging.
- Line Interpolation: We are moving beyond strictly straight lines. New data visualization options allow for customizable, curved paths in charts. This helps represent smooth, continuous rates of change, making complex trends easier to understand at a glance.
Needle Component Upgrades: We are leveling up the Needle component based on customer feedback. It now features smoother movement to significantly reduce jitter and supports horizontal orientation, making it much easier to follow data along the Y-axis.
A Consistent Experience
Enjoy a unified look across the platform
About Platform Consistency
We continue investing in platform consistency to ensure your workflow is seamless. This update is not just a coat of paint; it is a strategic step toward a unified platform experience. The new UI, enhanced data visualizations, and modernized styling are applied throughout the platform to ensure a cohesive, high-quality experience no matter where you are working.
You Are in Control: We understand that changing workflows takes time. Starting in February, you can opt-in to the new experience at your own pace using the "New Design" toggle in your user settings. You can switch back to the classic view at any time while we continue to refine the experience based on your feedback.
Summary
New Relic's new design, featuring The New UI, Enhanced Data Visualizations and Modern Styling creates a refreshed foundation for your daily work. It enables Easier Navigation via the new global header, provides Clearer Data through vibrant colors and line interpolation, and ensures a Consistent Experience across the platform.
This powerful combination reduces cognitive load, modernizes the operational look, and helps you make better decisions faster. We encourage you to start adapting to the new design over the coming months, as new features will continue to arrive to keep evolving this new UI.
The views expressed on this blog are those of the author and do not necessarily reflect the views of New Relic. Any solutions offered by the author are environment-specific and not part of the commercial solutions or support offered by New Relic. Please join us exclusively at the Explorers Hub (discuss.newrelic.com) for questions and support related to this blog post. This blog may contain links to content on third-party sites. By providing such links, New Relic does not adopt, guarantee, approve or endorse the information, views or products available on such sites.