現在、このページは英語版のみです。
 / 
BGP Routing Neighbors

BGP Routing Neighbors

Easily install a curated dashboard and example alerts to monitor the health of your BGP neighbor relationships with New Relic's Network Monitoring.

Quickstart
Integration Features

dashboards
BGP Routing Neighbors quickstart contains 1 dashboard. These interactive visualizations let you easily explore your data, understand context, and resolve problems faster.
Show MoreShow Less

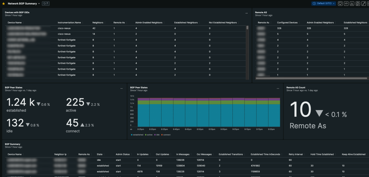
The BGP routing neighbor quickstart provides a dashboard that gives you a summary of the current state of your BGP neighbor connections, as well as example alerts to get you started. Use this quickstart together with New Relic's Network Monitoring feature to use SNMP data to visualize changes to the state of your network.

How to use this quickstart

  • Sign Up for a free New Relic account or Log In to your existing account.
  • Click the install button.
  • Install the quickstart to get started or improve how you monitor your environment. They're filled with pre-built resources like dashboards, instrumentation, and alerts.
Authors
New Relic
Marc Netterfield
Support
BUILT BY VERIFIED
Need help? Visit our Support Center or check out our community forum, the Explorers Hub.
Collaborate on this quickstart

今すぐ無料で始めましょう

New Relic Now New capabilities announced at our online event.
Register Now