Quickstart
Integration Features
Dashboards
Alerts
Documentation
dashboards
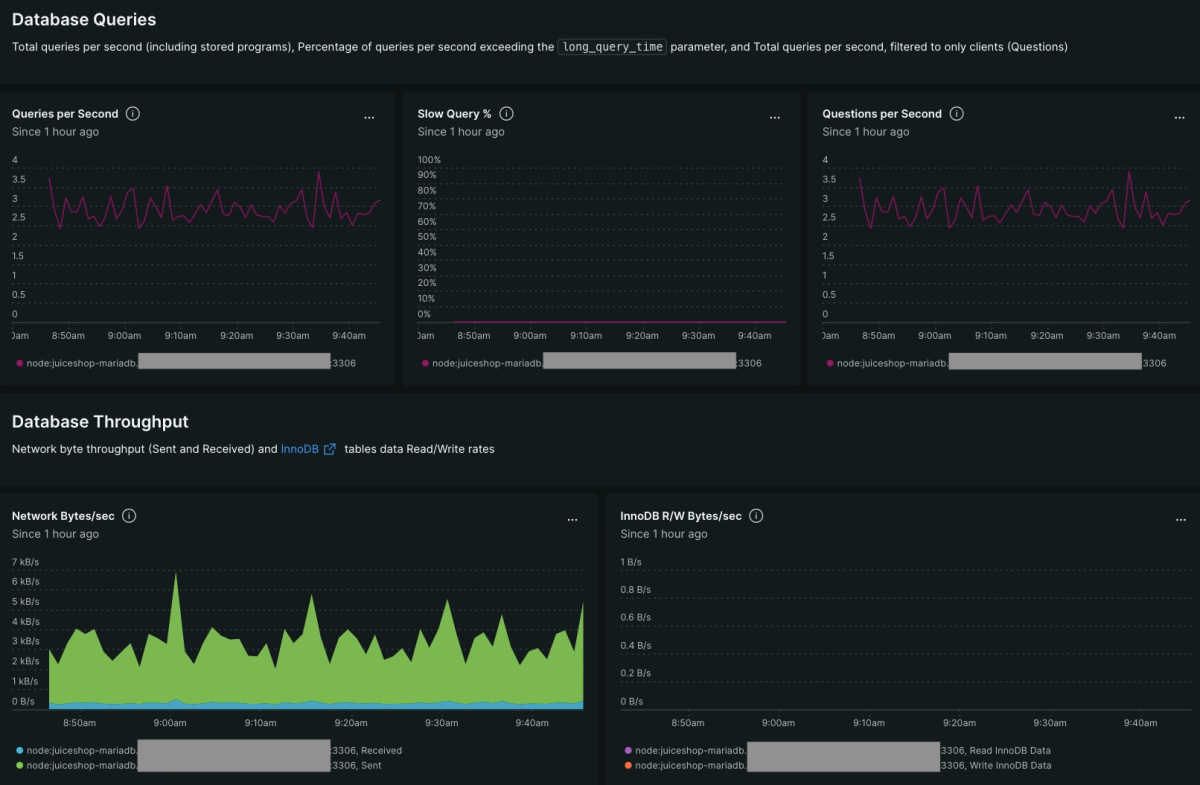
MariaDB quickstart contains 1 dashboard. These interactive visualizations let you easily explore your data, understand context, and resolve problems faster.
Show MoreShow Less
MariaDB Overview
See all
alerts
MariaDB observability quickstart contains 4 alerts. These alerts detect changes in key performance metrics. Integrate these alerts with your favorite tools (like Slack, PagerDuty, etc.) and New Relic will let you know when something needs your attention.
Show MoreShow Less
1. Max Connection Errors per Second
This alert is triggered when there is at least one error against the max_connections limit in a 5 minute window, which indicates you have requests to your MariaDB instance that are failing to connect.
This setting's default is 151, but can vary based on the underlying resources available to your instance. You can review your current max_connections limit with this query:
SHOW VARIABLES LIKE 'max_connections';
This setting's default is 151, but can vary based on the underlying resources available to your instance. You can review your current max_connections limit with this query:
SHOW VARIABLES LIKE 'max_connections';
2. Questions per Second
This alert is triggered when the current rate of Questions is greater than 2 standard deviations above the baseline for 60s, which could be an early indicator of a saturation problem for your instance.
It is important to note that this alert is disabled by default and you need to edit the configuration in New Relic One to add a targeted MySQL instance:
"WHERE displayName = 'MySql Instance Name'"
This allows the baseline to be calculated against a single instance instead of all running MySQL instances being monitored.
It is important to note that this alert is disabled by default and you need to edit the configuration in New Relic One to add a targeted MySQL instance:
"WHERE displayName = 'MySql Instance Name'"
This allows the baseline to be calculated against a single instance instead of all running MySQL instances being monitored.
3. InnoDB Pending Reads and Writes
This alert is triggered when the aggregate number of pending reads and writes in the MySQL buffer pool is greater than 2 for 5 minutes, which indicates the database engine is backlogged and waiting on resources.
4. Slow Queries per Second
This alert is triggered when the number of slow queries per second is greater than 5 for 5 minutes, which could indicate capacity issues or a query that has been changed and is experiencing performance issues.
The Slow_queries counter increments based on your settings applied to MySQL's long_query_time parameter (default 10s), which you can review with this query:
SHOW VARIABLES LIKE 'long_query_time';
The Slow_queries counter increments based on your settings applied to MySQL's long_query_time parameter (default 10s), which you can review with this query:
SHOW VARIABLES LIKE 'long_query_time';
documentation
MariaDB observability quickstart contains 1 documentation reference. This is how you'll get your data into New Relic.
Show MoreShow Less