
アツい IDE 環境を生み出す New Relic CodeStream
Developers Summit 2022
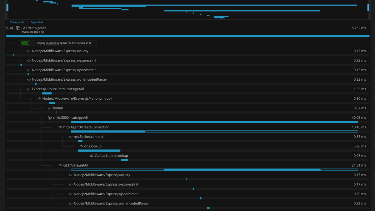
New Relic CodeStreamは、IDEに組み込むことで、タスクの優先づけからメンバー間のコラボレーション、デバッグなど一連の作業をIDE上で完結できるプラグインです。Developers Summit 2022では、CodeStream が、どのようにIDEの課題を解決し、効率的な開発が行えるのかをデモを交えて解説しました。
- 他の開発ツールと連携し、タスクの管理からコードのマージまで、IDE上で完結するCodeStreamについて
- CodeStreamとNew Relicの組み合わせで、システム全体のオブザーバビリティを提供。開発者の能力を引き上げてアプリケーションの迅速化と効率化を実現