Get real-time context into your PHP applications
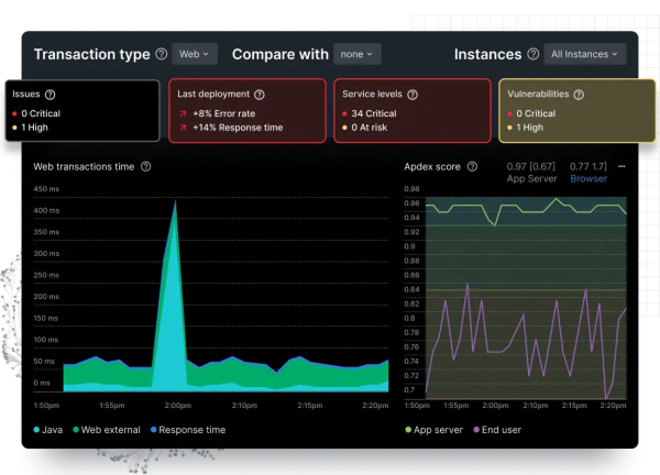
New Relic’s PHP monitoring integration provides instant visibility into changes in PHP key performance indicators. Pinpoint anomalies and bottlenecks, and quickly identify the root causes of performance problems. Whether you’re tracking a sudden spike in error rates or diagnosing a slow-performing database query, New Relic’s PHP monitoring dashboard guides you straight to the source of the issue.


Interactive dashboards for enhanced performance monitoring
- Instantly visualize your PHP performance metrics
- Get alerts on spikes in error rates and duration
- Customize your PHP metric visualizations using SQL
- Gain insight into the root causes of PHP performance issues