Vous aimeriez savoir comment transformer vos données en informations détaillées et exploitables ? Dans ce guide complet, nous approfondirons les analyses des applications et dévoilerons comment elles permettent aux développeurs et aux parties prenantes de maîtriser une prise de décision data-driven. De la compréhension des principes fondamentaux à la découverte du rôle central des outils de monitoring des performances des applications (APM), ce billet vous ouvre les portes sur l'optimisation du potentiel de l'analyse des applications.

Qu'est-ce que l'analyse des applications ?

L'analyse des applications examine systématiquement les données générées par les applications et offre des informations détaillées précieuses sur le comportement des utilisateurs, les métriques de performances et le suivi des erreurs. Elle constitue l'épine dorsale d'une prise de décision éclairée en matière de développement d'applications et apporte une vision holistique de son fonctionnement.

Les analyses jouent un rôle central tout au long du cycle de développement des applications. De la phase de conception initiale aux améliorations continues, elles guident les développeurs dans la compréhension de l'engagement des utilisateurs, l'optimisation des performances et la résolution rapide des problèmes.

Composants de l'analyse des applications

Trois composants principaux forment l'analyse des applications :

1

Les métriques d'engagement des utilisateurs

Il est essentiel de comprendre comment l'utilisateur interagit avec une application pour que celle-ci soit un succès. Vous trouverez ci-dessous les trois principales mesures d'engagement des utilisateurs. 

  • Modèles d'interaction des utilisateurs : analyse la façon dont les utilisateurs naviguent dans l'application, les fonctionnalités qu'ils utilisent le plus et la séquence des actions qu'ils entreprennent.
  • Chemins de navigation : mappage des itinéraires que les utilisateurs empruntent communément dans l'application, mise en évidence des chemins populaires suivis et des endroits d'abandon potentiel.
  • Popularité des fonctionnalités : identification des fonctionnalités les plus et les moins utilisées, informations détaillées sur les préférences des utilisateurs et les endroits qui peuvent nécessiter des améliorations.
2

Métriques de performances

Les performances d'une application ont un impact direct sur l'expérience utilisateur. Les métriques de performances apportent des informations détaillées sur l'efficacité et la réactivité de l'application.

  • Temps de réponse : mesure le temps nécessaire à l'application pour répondre aux actions ou demandes de l'utilisateur.
  • Utilisation des ressources : monitoring de l'utilisation des ressources système telles que le CPU, la mémoire et la bande passante du réseau pour optimiser les performances.
  • Métriques de latence : compréhension des retards ou des délais dans la transmission ou le traitement des données, afin de garantir une expérience utilisateur fluide.
3

Monitoring et suivi des erreurs

Les erreurs et les imprévus peuvent avoir un impact important sur la satisfaction des utilisateurs. Le monitoring et le suivi complets des erreurs comprennent :

  • L'identification et la correction des bogues : détection et résolution des bogues, garantie d'une expérience utilisateur sans accroc et prévention des problèmes potentiels.
  • Le monitoring des erreurs en temps réel : monitoring constant pour détecter les erreurs à mesure qu'elles se produisent, ce qui permet l'identification et la résolution rapides afin de minimiser les temps d'arrêt.

Avantages de l'implémentation de l'analyse des applications

L'implémentation d'analyses des applications robustes apporte des avantages de taille, notamment :

  • Une expérience utilisateur améliorée : les informations détaillées issues des analyses conduisent à des fonctionnalités optimisées et à des interactions utilisateur plus fluides, ce qui améliore la satisfaction.
  • Une prise de décision éclairée : les parties prenantes et les développeurs prennent des décisions basées sur les données, et priorisent efficacement les améliorations et la résolution des problèmes critiques.

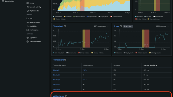
New Relic APM sert de pierre angulaire dans ce domaine. La solution offre une visibilité inégalée sur les performances des applications en offrant des données en temps réel sur divers paramètres, tels que les temps de réponse, les requêtes de base de données et les ressources du serveur.

Informations détaillées sur les applications et analyses des logs

Les informations détaillées sur les applications tournent autour du monitoring en temps réel et offrent une vue complète des performances d'une application et des interactions des utilisateurs. Elles se concentrent sur le déchiffrement des modèles de comportement des utilisateurs, l’optimisation des fonctionnalités et la garantie d’une expérience utilisateur sans accroc.

Par contre, l'analyse des logs approfondit l'analyse systématique des logs générés par les applications et les systèmes. Elle aide principalement au débogage, au dépannage et à l'examen minutieux du système et des logs de l'application pour trouver les erreurs ou les anomalies.

Quand utiliser les informations détaillées sur les applications ? Quand utiliser l’analyse des logs ?
Quand utiliser les informations détaillées sur les applications ?
  • Monitoring et diagnostic en temps réel : monitoring des métriques de performances en temps réel, identification et résolutions rapides des problèmes dès qu'ils surviennent.
  • Identification des modèles de comportement des utilisateurs : analyse des interactions des utilisateurs pour améliorer les caractéristiques et les fonctionnalités selon les préférences de l'utilisateur.
Quand utiliser l’analyse des logs ?
  • Débogage et dépannage : détection et rectification des erreurs dans les logs pour garantir le bon fonctionnement de l'application.
  • Analyse du système et des logs de l'application : analyse plus approfondie des logs système pour comprendre le comportement, les performances et les problèmes sous-jacents de l'application.

Comment tirer parti des analyses des performances des applications

L'analyse des performances dans l'application joue un rôle essentiel pour assurer une expérience utilisateur fluide. Le monitoring et l'optimisation constants des différents aspects des performances contribuent à maintenir une expérience avec l'application sans accroc pour l'utilisateur. Il s'agit d'un outil essentiel pour identifier les goulots d'étranglement ou les inefficacités au sein de l'application, ce qui vous permet de promptement rectifier et améliorer les performances.

Les mesures clés à analyser pour les performances des applications sont :

  • Temps de réponse
  • Utilisation des ressources du serveur (y compris le CPU, la mémoire et l'espace disque)
  • Taux d’erreur

Les outils d'APM spécialisés comme New Relic fournissent un ensemble complet de capacités de monitoring et d'analyse apportant des informations détaillées sur diverses métriques de performances, qui facilitent les mesures proactives et optimisent l'application.

Comment transformer les analyses en informations détaillées exploitables

L'établissement d'objectifs clairs et d'indicateurs de performances clés (KPI) permet une analyse ciblée, garantissant que les informations détaillées recueillies correspondent aux résultats souhaités et aux objectifs commerciaux. En associant les efforts d'analyse aux objectifs commerciaux globaux, vous garantissez que les informations détaillées dérivées ont un impact direct et contribuent à la réussite de l'organisation.

Analyse des comportements des utilisateurs

L'analyse du parcours des utilisateurs apporte des informations précieuses et détaillées sur la façon dont les utilisateurs interagissent avec l'application en identifiant les points de contact clés et les domaines à améliorer. Il est important de savoir reconnaître les schémas de comportement des utilisateurs pour comprendre leurs préférences, les points sensibles qu'ils rencontrent et les facteurs influençant leur satisfaction, puis y apporter les améliorations sur mesure nécessaires.

Résolution des problèmes de performances

L'implémentation proactive de systèmes de monitoring permet une détection précoce des problèmes de performances, ce qui permet de prendre rapidement des mesures de prévention ou d'atténuation des perturbations potentielles. L'élaboration et l'implémentation de stratégies basées sur des informations analytiques détaillées garantissent l'optimisation continue des performances de l'application, améliorant ainsi l'expérience utilisateur et la satisfaction globales.

L'intégration d'analyses de sécurité complètes protège l'application et constitue un avantage stratégique en :

  • Identifiant et atténuant les menaces potentielles à la sécurité
  • Renforçant la posture de sécurité de l'application
  • Utilisant des analyses de sécurité pour guider la prise proactive de mesures afin de protéger les données des utilisateurs et de cultiver la confiance.

La priorisation des analyses n’est pas une simple option ; c'est aussi une nécessité pour les entreprises qui visent une croissance continue. En tirant parti des informations détaillées dérivées des analyses, les développeurs peuvent affiner les applications, anticiper les difficultés et répondre de manière proactive aux demandes des utilisateurs, garantissant ainsi un succès durable.

New Relic APM effectue le monitoring des performances des applications et transforme les données complexes en informations détaillées exploitables. Avec New Relic, les entreprises bénéficient d'un avantage concurrentiel lorsqu'elles exploitent la puissance des analyses pour optimiser les applications et offrir une expérience utilisateur exceptionnelle.

Agissez
Écran de la synthèse de l'IA
Un accès gratuit à tout New Relic
Démarrer