/ 
Databricks Integration

Databricks Integration

Gain full visibility into your entire Databricks estate with the comprehensive
suite of telemetry data collected by the Databricks Integration

Quickstart
Integration Features

dashboards
Databricks Integration quickstart contains 6 dashboards. These interactive visualizations let you easily explore your data, understand context, and resolve problems faster.
Show MoreShow Less

Why monitor Databricks

In the world of big data, Databricks is a mission-critical platform. But making sure your workloads are running efficiently, cost-effectively, and reliably can be challenging.

The Databricks Integration from New Relic delivers total visibility for your entire Databricks estate, allowing you to troubleshoot, optimize, and connect performance directly to cost - all from a single, unified observability platform.

Databricks quickstart highlights

The Databricks integration collects a comprehensive suite of telemetry data, including the following:

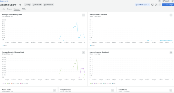
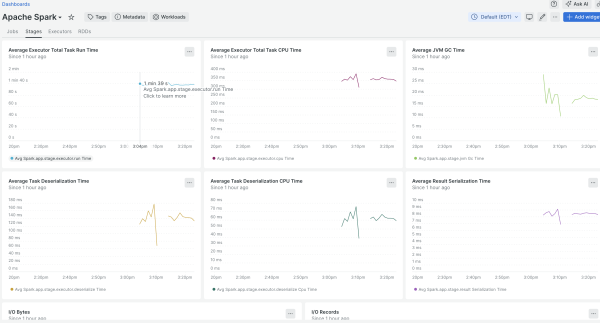
  • Apache Spark application metrics
  • Databricks Lakeflow job run metrics
  • Databricks Lakeflow Spark Declarative Pipeline update metrics
  • Databricks query metrics
  • Databricks cluster health metrics and logs
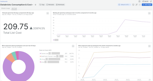
  • Databricks consumption and cost data

With the pre-built dashboards in this quickstart, you can quickly visualize and analyze your Databricks workloads to ensure optimal performance and cost efficiency.

How to use this quickstart

  • Sign Up for a free New Relic account or Log In to your existing account.
  • Click the install button.
  • Install the quickstart to get started or improve how you monitor your environment. They're filled with pre-built resources like dashboards, instrumentation, and alerts.
Authors
New Relic Labs
Support
BUILT BY COMMUNITY
Need help? Visit our Support Center or check out our community forum, the Explorers Hub.
Collaborate on this quickstart

Comienza ahora mismo y gratis

Temp css fix
Por el momento, esta página sólo está disponible en inglés.