Por el momento, esta página sólo está disponible en inglés.
 / 
Apollo Server

Apollo Server

The New Relic Apollo Server plugin instruments your Apollo Server applications to give visibility into your GraphQL payloads. This helps you uncover and diagnose the cause of your slow GraphQL queries.

Quickstart
Integration Features

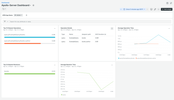
dashboards
Apollo Server quickstart contains 1 dashboard. These interactive visualizations let you easily explore your data, understand context, and resolve problems faster.
Show MoreShow Less

What is Apollo Server?

Apollo Server is an open-source, spec-compliant GraphQL server that's compatible with any GraphQL client, including Apollo Client. It's the best way to build a production-ready, self-documenting GraphQL API that can use data from any source.

You can use Apollo Server as:

  • A stand-alone GraphQL server, including in a serverless environment
  • An add-on to your application's existing Node.js middleware (such as Express or Fastify)
  • A gateway for a federated graph

Apollo & New Relic

The New Relic Apollo Server plugin instruments your Apollo Server applications to give visibility into your GraphQL payloads. This helps you uncover and diagnose the cause of your slow GraphQL queries.

How to use this quickstart

  • Sign Up for a free New Relic account or Log In to your existing account.
  • Click the install button.
  • Install the quickstart to get started or improve how you monitor your environment. They're filled with pre-built resources like dashboards, instrumentation, and alerts.
Authors
New Relic
John Vajda
Dave Miyamasu
Support
BUILT BY COMMUNITY
Need help? Visit our Support Center or check out our community forum, the Explorers Hub.
Collaborate on this quickstart
Related resources

Comienza ahora mismo y gratis.

New Relic Now Presentamos nuevas capacidades durante nuestro evento en línea.
Regístrate ahora