No momento, esta página está disponível apenas em inglês.
 / 
MongoDB

MongoDB

New Relic's MongoDB quickstart provides multiple customized dashboards including total commands, requests per second, and database size. Install the quickstart to better understand utilization of resources and monitor performance issues.

Quickstart
Integration Features

dashboards
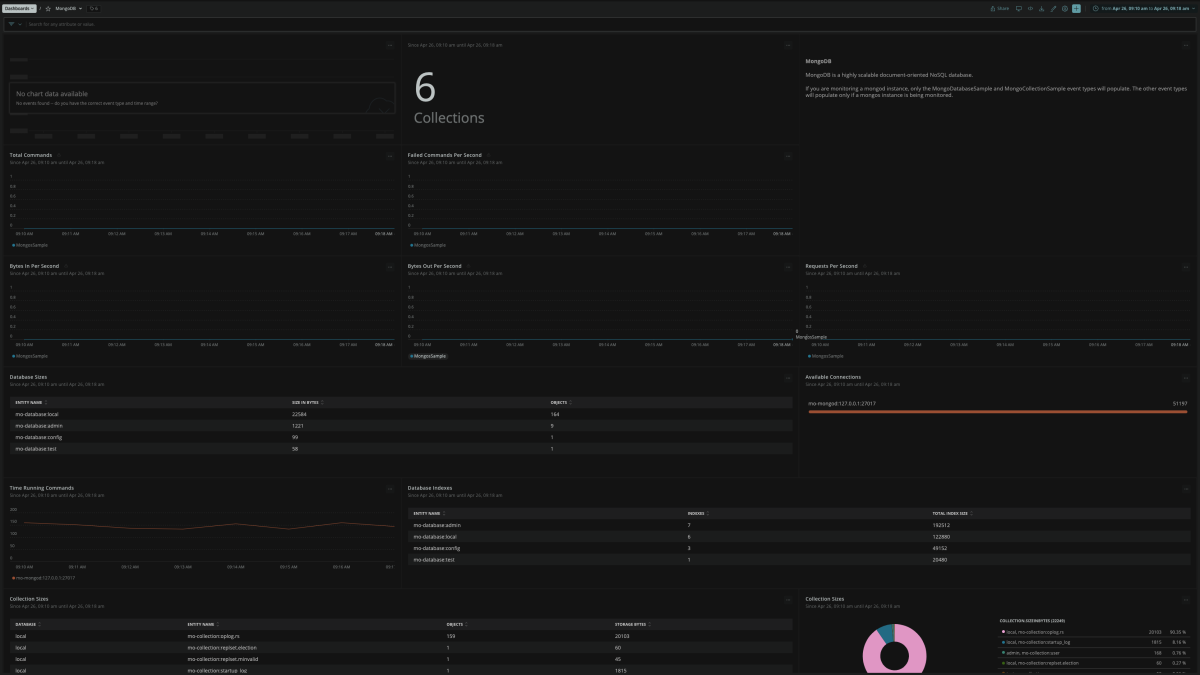
MongoDB quickstart contains 1 dashboard. These interactive visualizations let you easily explore your data, understand context, and resolve problems faster.
Show MoreShow Less

MongoDB Monitoring

MongoDB enables the unlimited virtual scaling of applications. Utilities like mongostat and mongotop offer immediate results but fail to provide insights into trends in a highly graphical visual dashboard. MongoDB dashboards provide insights into key metrics like RAM usage, operations per second, page fault, disk size, lock %, and app and database performance at a glance.

Avoid slow queries with proper indexes that impact performance. Instantly monitor your entire MongoDB database with our instant observability kit or the MongoDB free monitoring tool.

The critical differences between MongoDB free monitoring and monitoring MongoDB with New Relic’s instant observability quickstart are efficiency, usability, scope, and cost. MongoDB free monitoring focuses on standalone instances and replica sets. Data collected on disk utilization, memory, and operation execution times are uploaded periodically.

What’s Included?

New Relic + MongoDB quickstart - New Relic’s instant observability quickstart provides multiple monitoring parameters like operations per second, transactions, and queries by default (with Nagios, you must configure each parameter).

New Relic’s MongoDB quickstart contains multiple dashboards, including:

  • Total Commands, failed commands per second, bytes in & out per second, available connections, and more.

Monitor MongoDB with New Relic to quickly gain improved distribution and increased visibility into real-time user and app response times, throughput and breakdown by component and layer, and long-term data trends over time.

Value of MongoDB Quickstarts

MongoDB performance monitoring with New Relic offers advanced features, including:

  • Obtain app performance insights (without logging in to DB instances).
  • Create custom queries and charts of your data integrations.
  • Filter and analyze configuration data and metrics in Infrastructure UI.

New Relic’s instant observability quickstart helps developers reduce administrative overheads and accelerate time to value. As New Relic is SaaS-based, you also don’t have to worry about maintenance or onboarding.

How to use this quickstart

  • Sign Up for a free New Relic account or Log In to your existing account.
  • Click the install button.
  • Install the quickstart to get started or improve how you monitor your environment. They're filled with pre-built resources like dashboards, instrumentation, and alerts.
Authors
New Relic
Daniel Gola
Support
BUILT BY NEW RELIC
Need help? Visit our Support Center or check out our community forum, the Explorers Hub.
Collaborate on this quickstart
New Relic Now Novas funcionalidades anunciadas em nosso evento on-line.
Registrar-se agora