A observabilidade inteligente aproveita o poder da IA para impulsionar o crescimento dos negócios.

dynmaic
Dados inteligentes

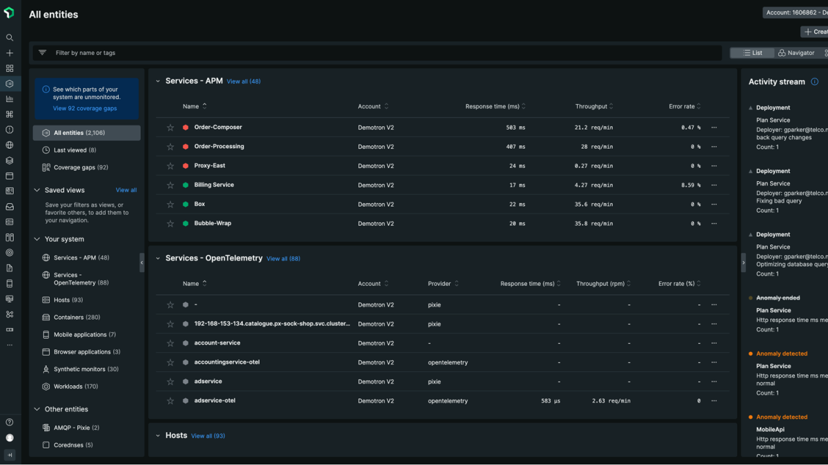
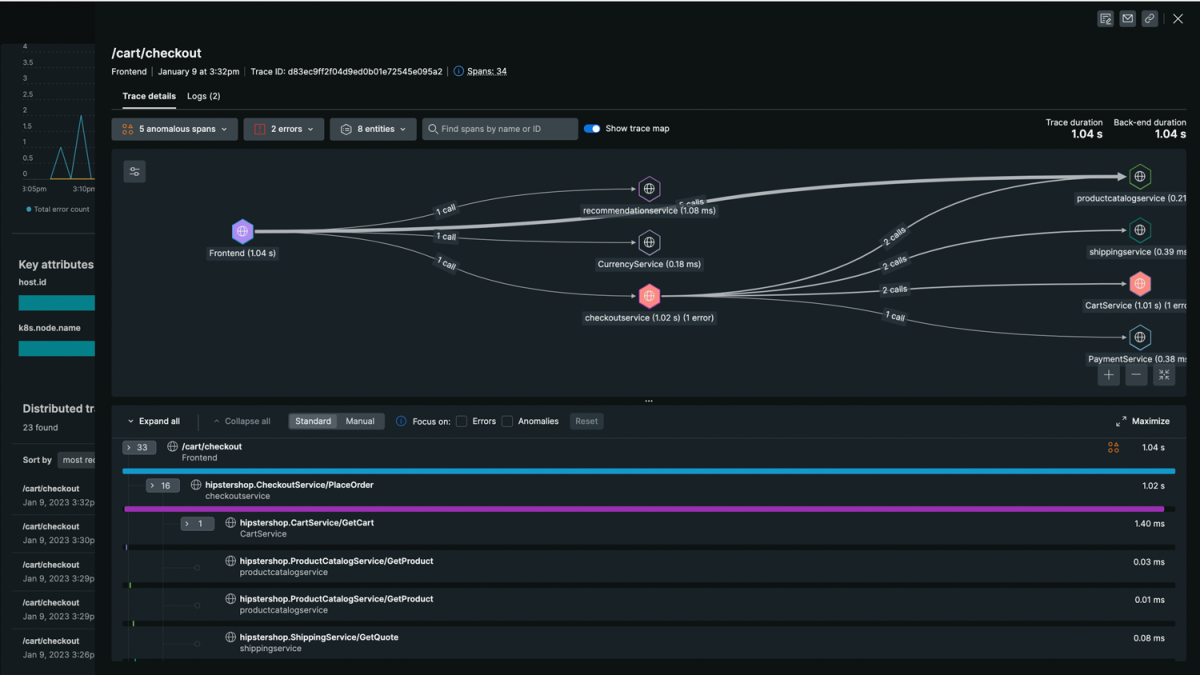
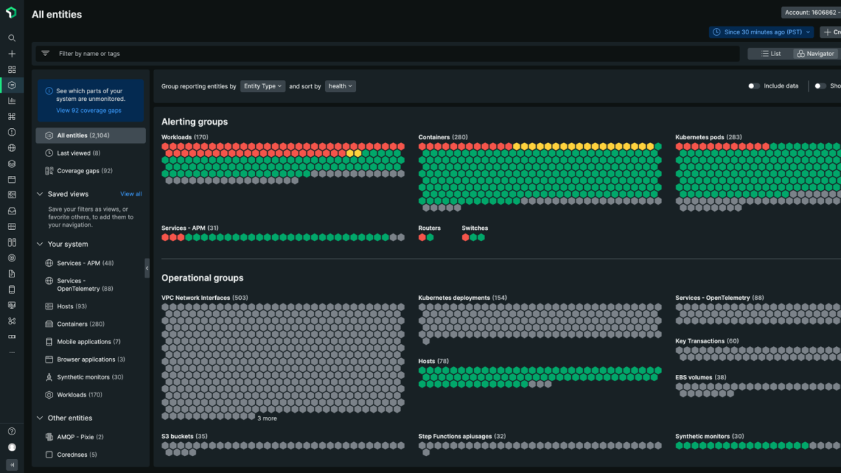
Entende automaticamente todos os dados crescentes, além do MELT.

strategic
Insights inteligentes

Conecta a observabilidade ao impacto nos negócios, fornecendo inteligência para todos.

agenic
Ação inteligente

Prevê e previne problemas, e orquestra operações de forma autônoma.

Observabilidade além do MELT.
Acelere todo o seu negócio.

Solucione suas maiores necessidades: tempo de operação do negócio, excelência em engenharia e experiências digitais.

Data Cloud

Mais de 50 funcionalidades, insights acionáveis. Observabilidade inteligente em todos os lugares.

 

Use o APM em aplicativos com IA para controle de velocidade, qualidade, custo e muito mais.

Como mais de 16.000 marcas globais geram valor com a New Relic.

Quer saber mais? Confira estes recursos.

New Relic Now Novas funcionalidades anunciadas em nosso evento on-line.
Registrar-se agora