A adição de observabilidade à infraestrutura moderna atual em escala empresarial não envolve apenas instalar e configurar agentes. Trata-se de manter a instrumentação saudável, consistente e atualizada em dezenas, ou até centenas, de ambientes. Para muitas equipes, esse processo ainda implica em trabalho manual, ferramentas fragmentadas e pontos cegos de observabilidade sobre o que realmente está sendo executado.
Com o Controle de agentes em massa e o Controle de agentes, introduzimos uma maneira melhor de gerenciar instrumentação em larga escala. Conforme anunciamos no New Relic Now+, esses dois novos recursos estão disponíveis como parte do New Relic Control, oferecendo às equipes uma maneira centralizada, dimensionável e simplificada de gerenciar a instrumentação no nível da infraestrutura em clusters do Kubernetes.
Controle de agentes em massa e Controle de agentes
A observabilidade só funciona se a instrumentação por trás dela for saudável, completa e atualizada. É aqui que entra o Controle de agentes em massa e o Controle de agentes, fornecendo comando centralizado e remoto de grupos de clusters do Kubernetes gerenciados para gerenciamento completo do ciclo de vida da instrumentação em larga escala. Os principais benefícios exclusivos incluem:
- Operações dos agentes centralizadas e redução do trabalho manual: instale, monitore, configure e atualize a instrumentação da infraestrutura do Kubernetes em um só lugar.
- Grupos personalizados para gerenciamento em massa: agrupe os agentes por necessidade de instrumentação e faça o upgrade de versões de agentes com facilidade para todos os grupos com poucos cliques, sem a necessidade de scripts.
- Sem pontos cegos de telemetria: gerencie agentes nos clusters do Kubernetes com um supervisor leve — Controle de agentes — que os mantém sincronizados com o estado desejado.
Quer você esteja gastando horas atualizando todos os seus agentes para a versão mais recente ou gastando ciclos tentando descobrir quais agentes não estão saudáveis, o Controle de agentes em massa e o Controle de agentes ajudarão a otimizar seu processo de instrumentação com algumas etapas simples.
Nesta publicação do blog, você aprenderá sobre:
- Quais permissões você precisa para começar a usar o Controle de agentes em massa e o Controle de agentes.
- Como criar, gerenciar e configurar grupos com o Controle de agentes em massa.
- Como configurar o Controle de agentes para habilitar o gerenciamento de grupos.
Observação: esta visualização pública oferece suporte à instrumentação de infraestrutura somente para clusters do Kubernetes, incluindo agentes de infraestrutura, New Relic OpenTelemetry Collector (NRDOT), Prometheus e Fluent Bit.
Comece com o Controle de agentes em massa e Controle de agentes
Primeiro, certifique-se de optar pela visualização pública do Controle de agentes em massa. Basta navegar até All Capabilities→ New Relic Control. Você verá uma página na qual poderá optar e participar caso ainda não esteja participando da prévia pública.
Permissões
Você precisará das seguintes permissões para usar o Controle de agentes em massa e o Controle de agentes:
- Administrador de Domínio de Autenticação: esta função fornece permissões relacionadas à adição e ao gerenciamento de usuários, incluindo a configuração de domínios de autenticação e a personalização de grupos e funções, que são necessárias ao instalar o Controle de agentes em um cluster do Kubernetes.
- Administrador da Organização: esta função fornece permissões relacionadas às configurações da organização, que são necessárias para criar e editar grupos no Controle de agentes em massa.
Compreendendo grupos
Agora que você tem o acesso necessário, está pronto para começar a gerenciar grupos com o Controle de agentes em massa e o Controle de agentes.
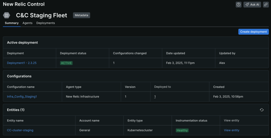
Este é um exemplo de grupo, que é composto por três componentes principais:
- Implantação ativa: o resumo da implantação mais recente
- Configurações: as configurações que estão sendo aplicadas à instrumentação em execução nos seus clusters
- Entidades: todos os clusters do Kubernetes gerenciados são associados a este grupo

Estes estão alguns pontos importantes para entender sobre grupos:
- Crie uma implantação para fazer alterações de instrumentação em um grupo.
- Quaisquer configurações adicionadas a um grupo serão aplicadas a todos os clusters gerenciados associados a esse grupo.
- Somente clusters que tenham o Controle de agentes instalado podem ser adicionados a um grupo.
Passo 1: Criando uma configuração
As configurações dos agentes moldam como os dados são enviados à New Relic, portanto, este é o primeiro passo para configurar seu grupo. Siga estes passos para definir sua primeira configuração:
- Navegue até New Relic Control → Configurations.
- Clique em Create configuration e selecione New.
- Selecione Kubernetes como o ambiente, o Agent type que você deseja para sua configuração e adicione um nome.
- Insira sua configuração manualmente ou copie e cole o Default Template fornecido para esse tipo de agente.
Com as configurações do seu agente definidas, você está pronto para adicioná-lo a um grupo!

Passo 2: Criando um grupo
Os grupos são uma maneira poderosa de reunir entidades gerenciadas, como clusters do Kubernetes, para que você possa configurá-las como uma só. Em vez de gerenciar cada agente individualmente, você pode implantar configurações no grupo e, então, cada membro dele as recebe automaticamente. Veja como criar um grupo, adicionar sua configuração e implantá-la:
- Navegue até New Relic Control → Fleets.
- Clique em Create a fleet e dê um nome a ele.
- Clique em Create fleet.
- Em seguida, com seu grupo recém-criado, clique em Create a deployment.
- Dê um nome à implantação, clique em Add configuration e adicione a configuração que você acabou de criar.
- Por fim, clique em Save draft e depois em Start deployment.
Agora sua nova configuração está vinculada ao seu grupo, e os clusters prontos para serem adicionados. O que resta a fazer é configurar o Controle de agentes nos seus clusters e adicioná-los ao grupo!

Passo 3: Controle de agentes: supervisione seus agentes remotamente
O Controle de agentes é um agente supervisor leve usado para gerenciar remotamente a instrumentação de infraestrutura em clusters do Kubernetes. Ele recebe comandos remotos do Controle de agentes em massa para manter os agentes e as configurações atualizados e consistentes, enquanto monitora continuamente a saúde dos agentes em tempo real. Para começar:
- Encontre o Controle de agentes navegando até Integrations & Agents → Agent Control.
- Selecione Kubernetes como seu método de instrumentação ("Instrumentation method") e selecione o grupo que você criou anteriormente.
- Conclua os passos restantes da instalação guiada (mostrados na imagem abaixo).
Para ver um passo a passo detalhado do Controle de agentes, consulte nossa documentação aqui.

Observação: se você já tiver um cluster do Kubernetes instrumentado, precisará primeiro desinstalar a instrumentação, depois adicionar o Controle de agentes e reinstalar a instrumentação. Saiba mais aqui.

Depois que os pods do seu Controle de agentes recém-instalado forem executados com sucesso, o cluster se tornará um membro do grupo que você selecionou. Pode levar vários minutos para que o cluster apareça na lista Entities.
E pronto! Depois que o cluster que executa o Controle de agentes se juntar ao grupo, todos os agentes em execução no cluster usarão as configurações que você implantou no grupo.
Neste momento, você poderá facilmente fazer o seguinte:
- Fazer upgrade de todos os agentes em um grupo: tudo o que você precisa fazer é criar uma nova versão da sua configuração, criar uma implantação, selecionar a versão mais recente da configuração e iniciar a implantação. Você não precisa mais escrever scripts para atualizar centenas ou milhares de agentes em massa. O Controle de agentes em massa simplifica essa tarefa com um processo de interface intuitivo e dimensionável.
- Verifique a integridade do seu agente: usar o Controle de agentes em massa torna a verificação da integridade dos agentes em execução nos seus clusters mais fácil do que nunca. O Controle de agentes em massa oferece fácil acesso para verificar toda a sua instrumentação rapidamente.

Resumo
O agente supervisor eficiente do Controle de agentes e a interface fácil de usar do Controle de agentes em massa simplificam o gerenciamento de sua instrumentação em larga escala. Você pode visualizar facilmente a integridade dos seus grupos, ver todos os seus agentes de uma só vez e atualizá-los automaticamente com uma única implantação. Fique atento para saber mais, conforme expandimos esses recursos e tornamos o Controle de agentes em massa e o Controle de agentes disponíveis para todos.
Próximos passos
- Conheça melhor a documentação do New Relic Control.
- Saiba mais sobre o terceiro recurso do New Relic Control: Controle de pipeline.
- Se você ainda não usa a New Relic, comece a usar a New Relic gratuitamente. Sua conta gratuita inclui ingestão grátis de 100 GB de dados por mês, um usuário com acesso completo e um número ilimitado de usuários básicos grátis.
As opiniões expressas neste blog são de responsabilidade do autor e não refletem necessariamente as opiniões da New Relic. Todas as soluções oferecidas pelo autor são específicas do ambiente e não fazem parte das soluções comerciais ou do suporte oferecido pela New Relic. Junte-se a nós exclusivamente no Explorers Hub ( discuss.newrelic.com ) para perguntas e suporte relacionados a esta postagem do blog. Este blog pode conter links para conteúdo de sites de terceiros. Ao fornecer esses links, a New Relic não adota, garante, aprova ou endossa as informações, visualizações ou produtos disponíveis em tais sites.