/ 
Battlesnake

Battlesnake

Battlesnake is a multi-player programming game played by developers all over the world. All you need to play is a live web server that implements the Battlesnake API.

What's included?

dashboards
3
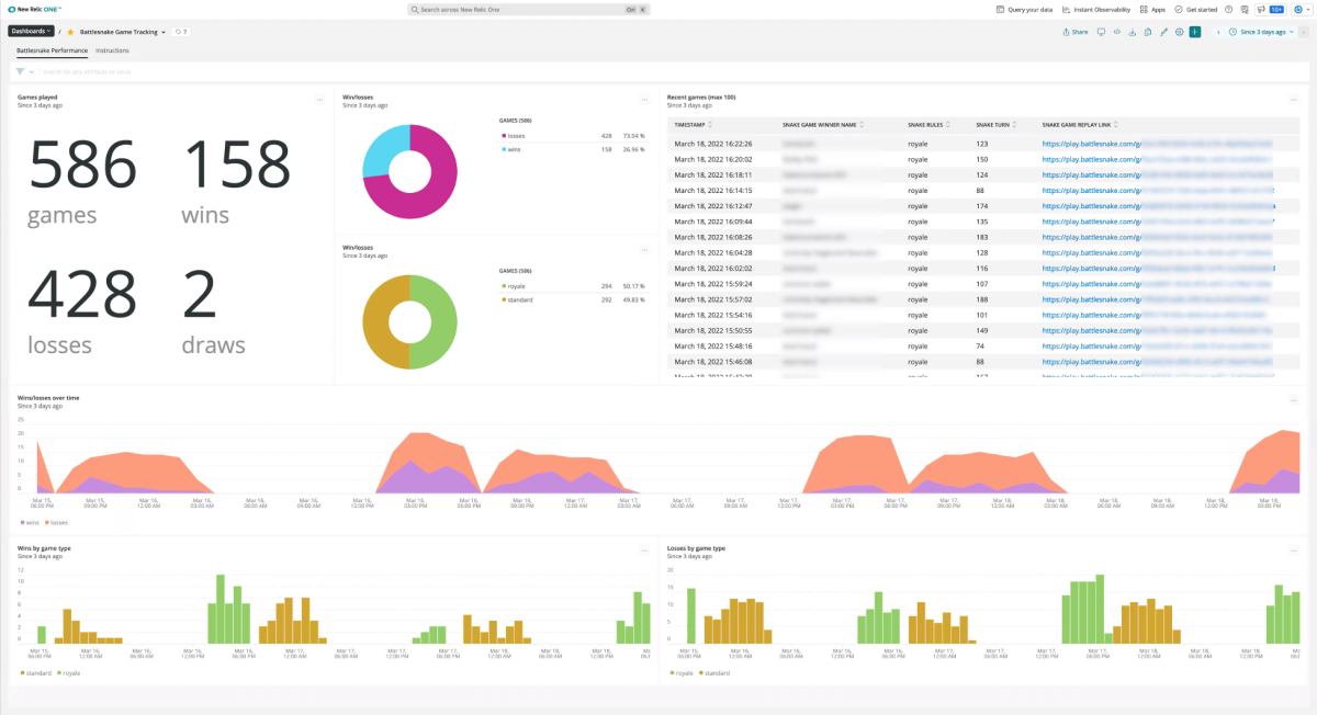
Battlesnake quickstart contains 3 dashboards. These interactive visualizations let you easily explore your data, understand context, and resolve problems faster.
documentation
1
Battlesnake observability quickstart contains 1 documentation reference. This is how you'll get your data into New Relic.
alerts
0
This quickstart doesn't include any alerts. Do you think it should?
You can edit this quickstart to add helpful components. View the repository and open a pull request.
View repo View repo

Battlesnake is a multi-player programming game played by developers all over the world. All you need to play is a live web server that implements the Battlesnake API.

With New Relic, you can monitor you Battlesnake server and web application. This quickstart includes a few helpful dashboards to ensure your server is compliant with the game's server requirements and your Battlesnake is set up for success!

Additional features coming soon!

How to use this quickstart

  • Sign Up for a free New Relic account or Log In to your existing account.
  • Click the install button.
  • Install the quickstart to get started or improve how you monitor your environment. They're filled with pre-built resources like dashboards, instrumentation, and alerts.
Authors
New Relic
Zack Stickles (New Relic)
Alec Swanson (New Relic)
Support
BUILT BY NEW RELIC
Need help? Visit our Support Center or check out our community forum, the Explorers Hub.